graf_Xardos
Aktives Mitglied
- Registriert
- 20 April 2019
- Beiträge
- 433
- Reaktionspunkte
- 429
Bin jetzt im erg Modus gefahrenFährst mit Erg Modus oder ohne. Das sind auch wesentliche 2 Paar Schuhe finde ich
Folge dem Video um zu sehen, wie unsere Website als Web-App auf dem Startbildschirm installiert werden kann.
Anmerkung: Diese Funktion ist in einigen Browsern möglicherweise nicht verfügbar.
Bin jetzt im erg Modus gefahrenFährst mit Erg Modus oder ohne. Das sind auch wesentliche 2 Paar Schuhe finde ich
Vermute darum wenn man die harten Einheiten fährt. Obwohl die FTP identisch ist, fühlt es sich um nen dick schwerer an mit Erg Modus.Bin jetzt im erg Modus gefahren
Beim Ergometer bin ich mit den gleichen Wattpedalen gefahren wir draußen assioma Duo. Danach hab ich mich orientiert und entsprechend am Ergometer eingestelltSorry, falls Du es schon irgendwo geschrieben hattest, aber Deinen Fahrradwattmesser mal mit der Rolle abgeglichen, oder fährst Du mit Rad-Wattmesser auf der Rolle? Viele hier haben schon Glücksgefühle oder Depressionen durchgemacht (teils beides nacheinander), weil ein Gerät mehr anzeigte als das andere, und sie irgendwann merkten, dass sie eigentlich viel mehr oder weniger geleistet haben.
@hometrails Hier der Chart zeigt Umfang und Intensität über 5 Wochen. Die 5. Woche läuft noch.Sowas gibt es natürlich differenzierter als Du Dir das gerade vorstellst. Man hat ja ein Dashboard mit verschiedenen Parametern im Zeitverlauf. Alles zusammen addieren funktioniert aber so, wie alle Farben in einem Wassermalkasten zusammen zu mischen.
Anhang anzeigen 1074212
Rechts ist der Überlick über TSS und IF.

Ich als Trainingsweltmeister kann sagen, dass mir ein paar Rennen gut getan hättenDie Frage ob Wettkämpfe oder vergleichbare Belastungen strukturiertes Training ersetzen können, ist ein hier sehr beliebtes Thema für Grabenkämpfe und ich würde vorschlagen diese Büchse nicht wieder (in diesem Thread) zu öffnen.
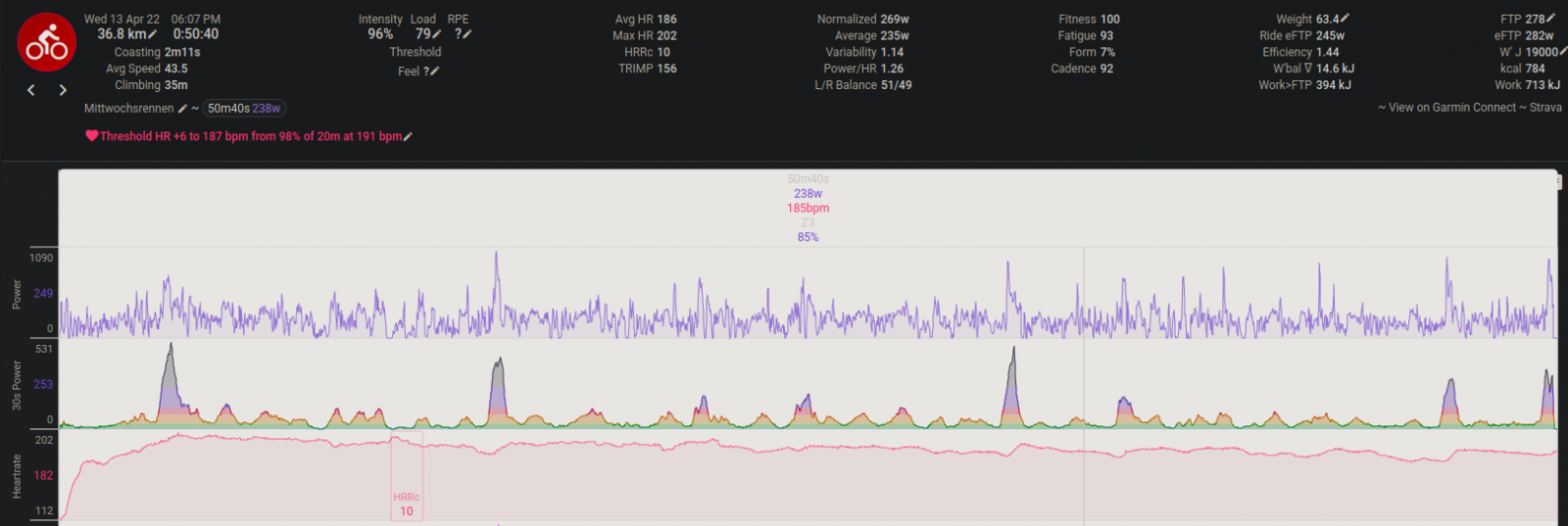
Damit der Thread porentief rein bleibt hier die Belastungs-/Pausendauer der Intervalle.So langsam wird mir meine Präzision unheimlich.
Bin heute zu meinem Berg und den Allout Test fast auf die Sekunde genau wie geplant gestartet.
Ich habe danach eine zusätzliche Serie eingelegt weil es nicht so aussehen soll als wenn ich wie ein Uhrwerk trainieren würde. Anhang anzeigen 1074294